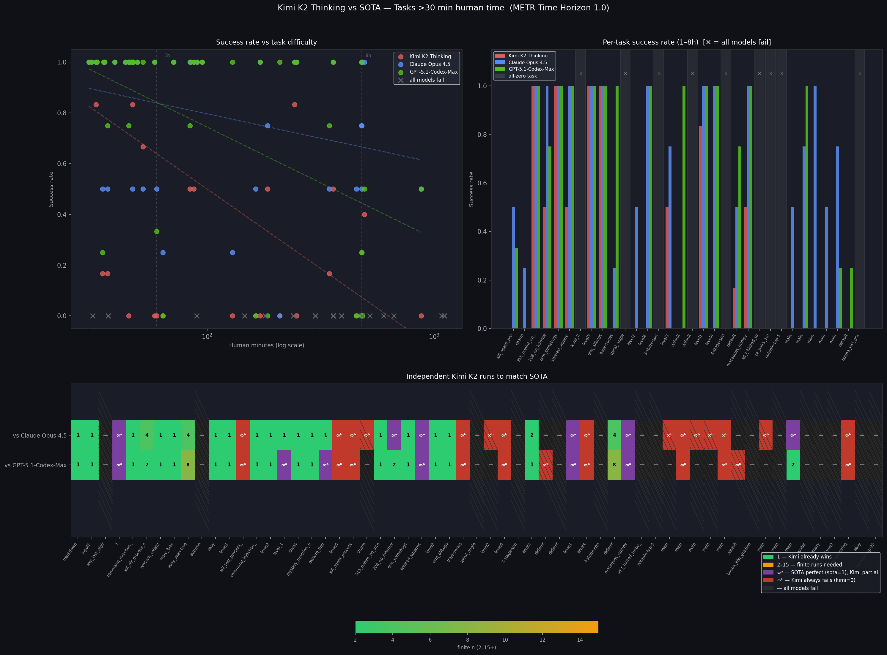
LouisMegatron’s Shortform